【概括介紹】
Google Map Saver (GMS) 是一款免費的Google地圖下載器,并保存為JPEG、PNG、 BMP或SVG格式。
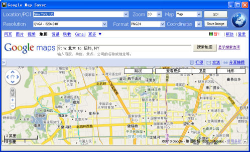
【使用方法】
Google Map Saver使用起來也很方便,直接輸入地理位置信息即可,即Laction/POI,中文地址可用拼音輸入,然后設置好Resolution和Format,單擊Go即可進行Map圖片的加載,待下載完成后,單擊Save Image即可保存。雖然Google Map Saver是免費軟件,但還是有點小限制,即保存的圖片會帶水印,但只要到About對話框中免費激活即可。


































